zhengxiongzhao/prometheus-manager-ui

By zhengxiongzhao

Updated 8 months ago

Prometheus Consul 管理同步配置

Image
Developer tools
Web servers
Monitoring & observability
0

170

zhengxiongzhao/prometheus-manager-ui repository overview

🦄概述

提供自建主机/站点/MySQL/Redis配置管理、多云资源自动发现同步Prometheus监控以及JumpServer主机同步功能, 基于Consul的Web运维平台。

在原有的 TenSunS 上添加了的 HTTP/3 (QUIC) 支持, 以及动态化配置

Blackbox Exporter for HTTP/3 参考: Publish Docker image to Docker Hub


💾部署说明

wget https://github.com/zhengxiongzhao/prometheus-discovery/raw/refs/heads/main/etc.tar.gz && tar zxf etc.tar.gz
wget https://github.com/zhengxiongzhao/prometheus-discovery/raw/refs/heads/main/docker-compose.yaml
docker compose up

管理平台
登录地址: http://localhost:8081
用户名/密码: admin/admin1

监控平台 Grafana
登录地址: http://localhost:8001
用户名/密码: admin/admin

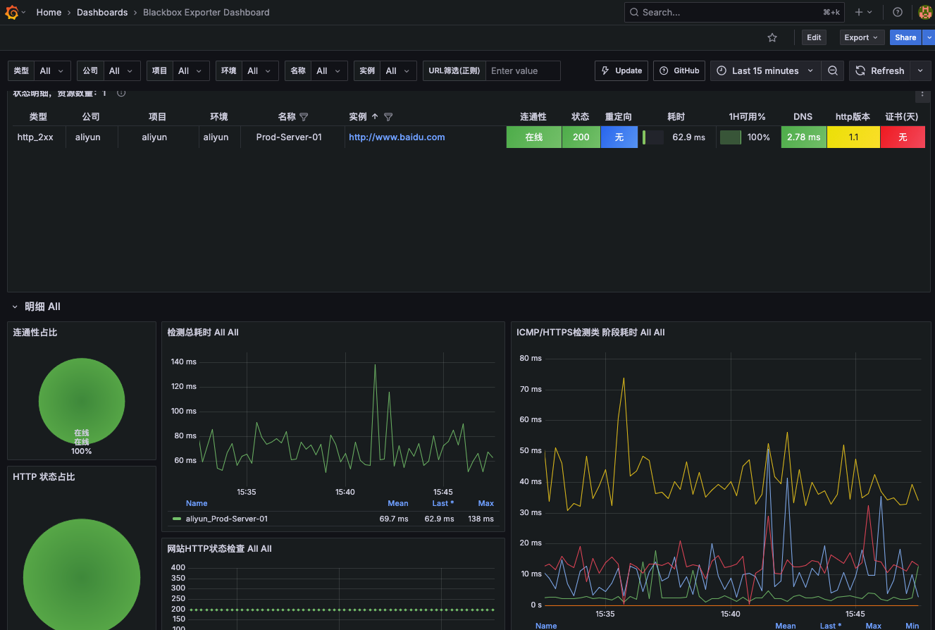
🎨截图预览

💥点击展开
Mananger
ECS Manager

Blackbox Manager

Dashboard

Node Exporter Dashboard

Blackbox Exporter Dashboard

Tag summary

Content type

Image

Digest

sha256:ab1d9a0fa

Size

23.3 MB

Last updated

8 months ago

docker pull zhengxiongzhao/prometheus-manager-ui